개요
EC2와 EKS에 대한 프로메테우스&그라파나 연동은 완료했으니
SLACK으로 알람을 받아보자💪
[Grafana]
1. Alert Rule 설정

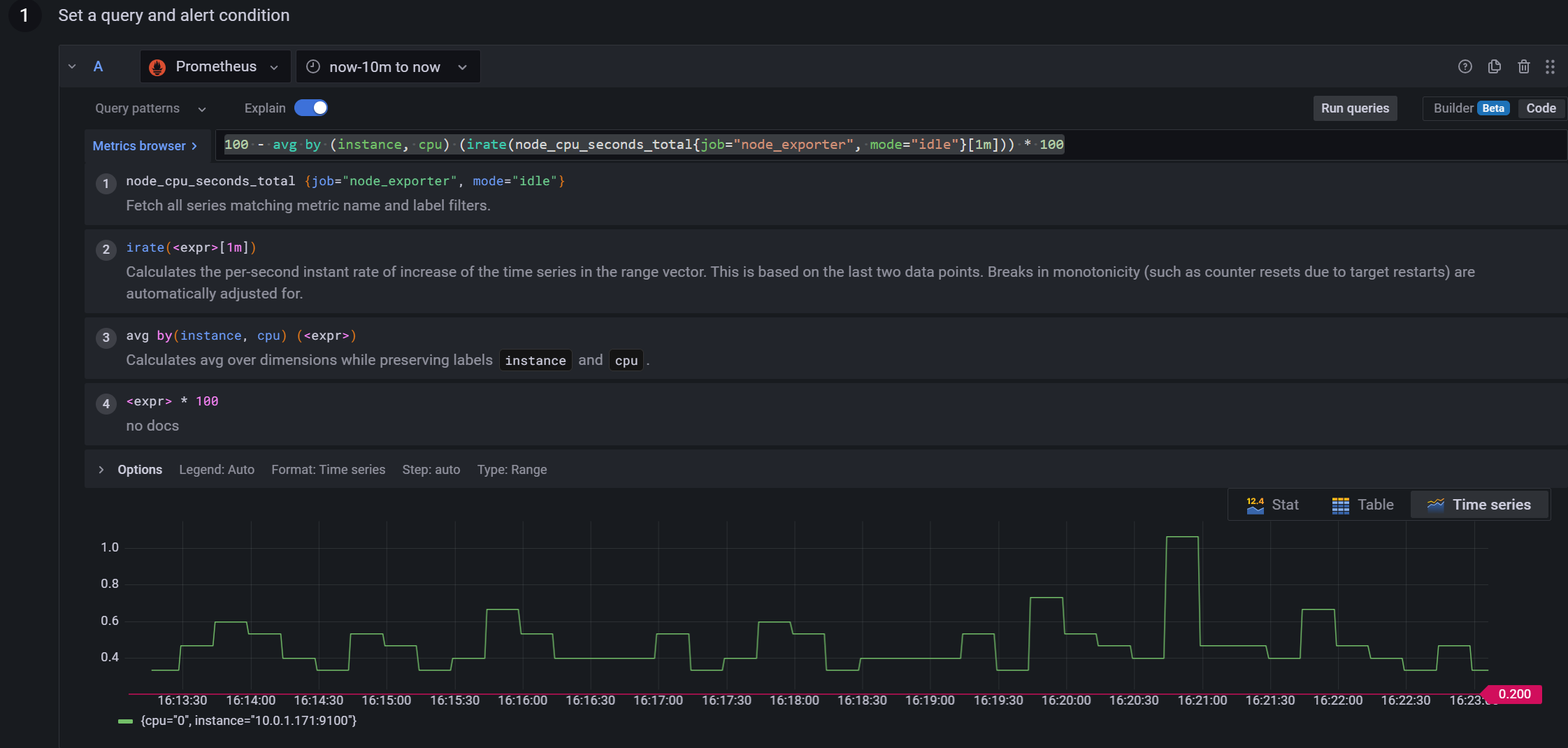
- Aleting -> alert rules

- metric browser를 통해 알람받 메트릭정보를 고를수 있다.

100 - avg by (instance, cpu) (irate(node_cpu_seconds_total{job="node_exporter", mode="idle"}[1m])) * 100
- 별도로 메트릭정보를 커스텀해서 cpu사용량에 대한 알람을 받을거다.

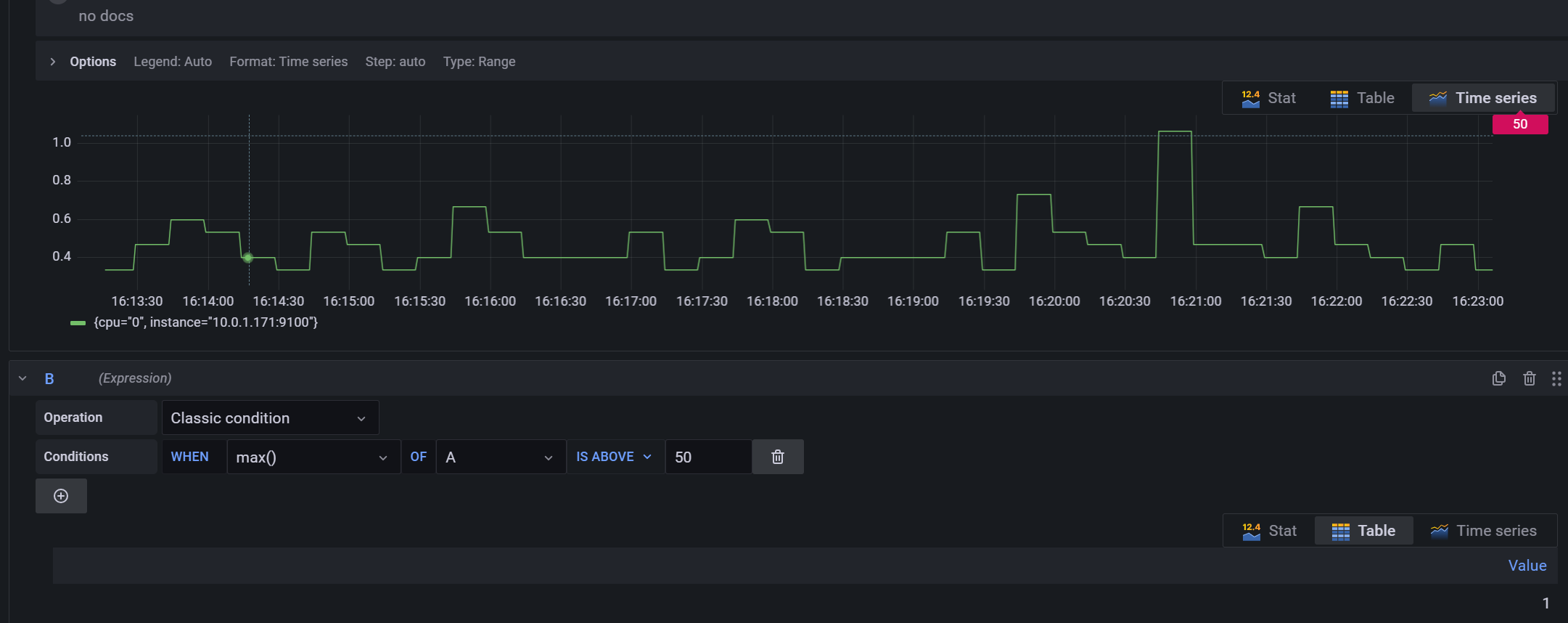
- cpu사용량이 50이 넘을경우 알람발생

- 알람은 1분간격으로 5분동안 울리도록 설정

- 룰 네임 및 규칙이 저장될 폴더 및 그룹은 하고싶은대로 생성
- 나의 경우 URL은 알람에 해당되는 그라파나대시보드URL로 지정하였다.
2. Contact point 설정

- 새로운 connact point 생성

- Webhook URL은 그라파나 알람을 받을 slack의 웹훅URL

- 알람 메시지 커스텀을 위해 Text Body에 mytemplate을 지정해두었다.

- 새로운 템플릿 생성

{{ define "mytemplate" }}
{{ range .CommonAnnotations.SortedPairs }}
{{ .Name }}: {{ .Value }}
{{ end }}
{{ end }}
- 위와 같이 설정하면 내가 지정해놓은 원하는 메시지만 받을 수 있다.
[SLACK]
1. EC2 CPU 부하
# 설치 명령어
yum install -y stress
# 버전 확인 명령어
stress --version
# 1코어의 cpu를 60초동안 과부화시킨다.
stress --cpu 1 --timeout 60s

- EC2가 아주 잘 스트레스 받고있다.
2. SLACK 알람 확인

- Slack을 통해 알람이 정상적으로 도착했다.
- URL을 통해 알람정보 확인

- URL접속을 통해 알람대시보드 확인까지 완료 ~
- 참조블로그
[Grafana] Slack Alert 메세지 커스텀마이징
우리는 지난 게시글에서 그라파나를 활용하여 슬랙 알람화를 진행했다. 하지만 아래 이미지와 같이 굳이 불필요한 메시지까지 포함되어 슬랙알람이 울리게된다. 알람이 위와같이 울리게된다면
jaeyung1001.tistory.com
'AWS' 카테고리의 다른 글
| [Backup]AWS Organization Backup (0) | 2023.08.16 |
|---|---|
| [Config] AWS Organizations Config (0) | 2023.08.15 |
| [Monitoring] EC2 & Prometheus & Grafana & EKS (0) | 2023.06.19 |
| [Lambda] 온갖 걸 알람 받자 (0) | 2023.06.02 |
| [Lambda] Security Group 변경 사항 모니터링 고도화 (0) | 2023.05.25 |